Boeing 737 Delivery Center Factory Project
You are here: Home » Projects » Projects » Boeing 737 Delivery Center Factory Project

Boeing 737 Delivery Center Factory Project

Views: 12     Author: Elena     Publish Time: 2020-11-24      Origin: Site

27

The Boeing 737 Delivery Center Factory Project requires real-time monitoring of electricity consumption and statistical analysis of electric energy. Also, it needs to real-time monitor and alarm cable temperature and residual leakage to avoid the fire. Besides, in order to ensure the fire fighting equipment works normally, power supply should be monitored.

Project Scope
28



29


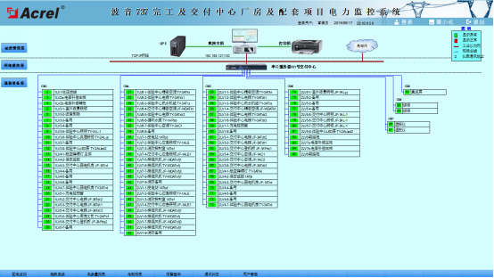
The Power Monitoring System monitors 46 comprehensive protectors, 461 multi-function meters, 18 transformer temperature controllers, 7 DC screens, and 2 diesel generator control panels in the power distribution room.

The Energy Consumption Monitoring System monitors 492 multi-function meters and 20 flow meters in the plant.

Leakage Fire Monitoring System monitors 354 leakage current detectors and 206 fault arc detectors in the distribution room.

The Fire Power Monitoring System monitors 58 sets of fire equipment power modules in the plant.

Challenge

1.The integration of multiple types and sets of systems ;

2. The number of devices integrated in the system is relatively large, and the networking structure is complex;

3. On-site construction and project stakeholders coordination.

Solution&Result
30



31



32



Our company provides Acrel-2000 Power Monitoring System, Acrel-5000 Energy Monitoring System, Acrel-6000/B Leakage Fire Monitoring System and AFPM100/B1 Fire Power Monitoring System. Through these four system solutions, the users not only realize real-time monitoring, statistical analysis of electric energy and real-time alarm recording, but also avoid the fire. Besides, the system ensured the normal operation of fire fighting equipment.



QUICK LINKS

PRODUCT CATEGORIES

CONTACT US

  Phone:+86-18702109693
  Email: elena@acrel.cn
  Skype:elena@acrel.cn
  WhatsApp:+8618702109693
  Address: No. 253, Yulv Road, Jiading
       Zone, Shanghai, China
SEND US A MESSAGE
© 2003-2020 All Rights Reserved. Powered by Acrel    
Sitmap    丨    Support by sdzhidian